Product Update Winter 2026
A breakdown of new features, changes and additions to the Sparta Platform.
Important updates to Sparta features and functionality
Should you have any questions about this change, please reach out to your customer success representative at success@spartacommodities.com
Location:
Sparta App
Sparta Data Marketplace
New Features
Curves
| Time Spreads |
| Collaboration Notifications |
Intelligence
|
Diesel Custom Arbs + New Arbs Dashboard
|
| DPP Dashboard |
|
Rolling Front Month Arbs
|
|
Arbs Signals
|
Data Marketplace/API
| Bulk Download functionality |
| Predictions Dashboard |
New Features
Curves
Time Spreads - Coming soon!
Location: Sparta web platform, Sparta iOS app

(Feature highlighted in orange)

What does it do?
Prior to this release - Sparta users relied individual curve values from predefined contracts, limiting their ability to model forward price relationships directly in the platform.
Now, Time Spreads extend custom curves by letting users define spread formulas that apply across all products in a portfolio. These formulas generate dynamic spread values in the Curves Table for simple month-to-month or longer-dated comparisons, appear as dedicated rows, inherit portfolio permissions, and are visible when the portfolio is shared.
Collaboration Notifications
Location: Sparta web platform, Sparta iOS app
.png?width=602&height=467&name=image-20250613-095349%20(1).png)
(Feature highlighted in orange)
What does it do?
A real-time notification system alerting users when portfolios or live curves are shared, modified, or deleted. A green dot that will pop up when someone shares a Live Curve or creates a new portfolio.
Intelligence
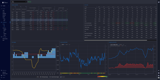
Diesel Custom Arbs + New Arbs Dashboard
Location: Sparta web platform, Sparta iOS app

What does it do?
Users can now generate global, company-wide Diesel ARBs based on their own custom input curves. These custom inputs (FOBs, freight rates, sales prices, or cost components) are created and managed in Live Curves and, once endorsed (set to Open), will automatically feed into the Diesel ARB formulas. When a custom input that is used in any Diesel ARB is endorsed, the resulting Custom Diesel ARB becomes the official ARB for the whole organisation, replacing Sparta defaults in the ARBs Dashboard.
By combining the new Diesel Custom ARBs with a new modular dashboard architecture, we enable users to reflect their internal Diesel pricing assumptions in ARBs consistently and reliably.
This is the structure and main changes of the new ARBs Dashboard:
-
Modular & Resizable Layout
-
The new dashboard introduces a fully modular, widget-based layout where each component operates as its own independent module. Each module now includes a small local toolbar containing only the filters or controls that affect that specific component
-
-
Main toolbar
-
The main toolbar provides the primary controls for configuring the ARB Dashboard.

-
-
Table
-
The table component now contains filters to reduce the number of ARBs displayed on the table. Once the user has selected the filters, they can be saved in a portfolio.

-
-
ARB Components section
-
Instead of opening a separate table, users can now see the full breakdown of an ARB integrated in a single panel. We will show additional info for some of the values in tooltips.

-
-
ARBs Charts
-
Both the ARB History Chart and the Components Chart will now be placed within the same chart section.

-
DPP Dashboard
Location: Sparta web platform, Sparta iOS app

Freight traders now have visibility into crude market activity and trader positioning
to anticipate real cargo demand, position vessels correctly, and avoid idle tonnage or mispriced fixtures.
Location: Sparta web platform, Sparta iOS app

Rolling Front Month Arbs
Location: Sparta web platform, Sparta iOS app

(Feature highlighted in orange)
What does it do?
This enhancement allows you to analyse ARB behaviour continuously over time, compare dynamics across different market regimes, and reliably review prompt trading behaviour. As a result, ARBs become fully aligned with outright rolling curves.
Arbs Signals
Location: Sparta web platform
Data Marketplace/API
Bulk Download
Enables users to easily and securely download their authorised historical data in bulk, with reduced onboarding friction, lower operational cost, and strong access control that protects valuable data assets.
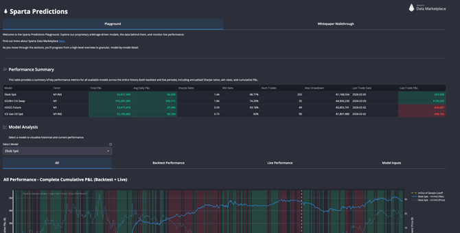
Predictions Dashboard
